首頁
>
新聞資訊
>
更多專題
>
管理外貿訂單的做法
管理外貿訂單的做法
外貿訂單管理涉及從接收訂單到交付結算的各個環節。有效的外貿訂單管理對于確保交易的順利進行、提高客戶滿意度以及降低運營成本至關重要。
以下是外貿訂單管理的做法:
1、接收訂單:當客戶確認下單后,外貿企業需要及時接收訂單,并核實訂單的準確性和完整性。這包括檢查訂單中的商品描述、數量、價格、交貨日期等關鍵信息。
2、確認訂單:在接收訂單后,外貿企業需要進一步核對訂單信息,確保產品規格、數量、價格以及交付條件與客戶的要求一致。這一步驟有助于避免后續可能出現的誤解或糾紛。
3、安排生產和采購:根據訂單要求,外貿企業需要制定詳細的生產或采購計劃。這包括確定所需原材料或產品的種類、數量以及供應商的選擇。同時,企業還需要制定生產或采購時間表,以確保按時完成訂單。
4、生產或采購:按照生產計劃,外貿企業進行生產或采購活動。在這一過程中,企業需要確保生產或采購的質量、數量和時間均符合訂單要求。
5、質檢和包裝:完成生產或采購后,外貿企業需要對產品進行質檢,確保產品符合質量標準。同時,企業還需要進行合適的包裝,以保護產品在運輸過程中不受損壞。
6、發貨:根據客戶的運輸要求,外貿企業選擇合適的物流方式進行發貨。發貨過程中,企業需要確保貨物按時、安全地送達客戶手中,并及時提供運單信息給客戶。
7、支付和結算:根據合同約定,客戶進行支付,外貿企業需要及時完成結算工作。這包括核對訂單金額、處理支付事宜以及開具發票等。
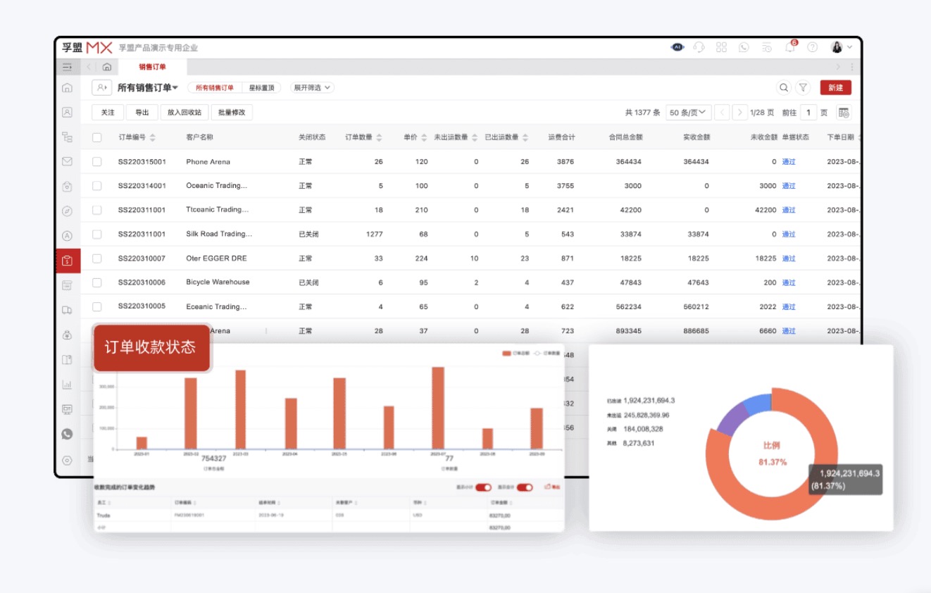
當然,為了提高外貿訂單管理的效率和準確性,許多外貿企業采用外貿訂單管理系統。這些系統能夠實時跟蹤訂單狀態、自動化處理訂單流程、提供數據分析報告等功能,有助于企業更好地管理訂單并優化業務流程。下方是該外貿訂單管理展示圖例,可了解詳情。
管理外貿訂單的軟件展示

熱門推薦
視頻課程精選









